有的部分邮箱偶尔收不到速盾系统的注册验证码,我建议大家最好是采用用户名的方式来注册,如zhangsan123,sudun567等这样的用户名的方式来注册速盾账户,这样简单也无需任何验证码接收的。速盾系统支持用户名的方式注册,极大简化了注册流程。注册即可获取免费套餐,欢迎告知你身边的用户一起来体验。
打开www.sudun.com 点击右上角注册

然后进入https://cdn.sudun.com/users/#/register 这个页面,输入您的账户、验证码、登录密码,确认密码,在服务协议前点上勾,即可注册成功并且会自动跳转进入后台。

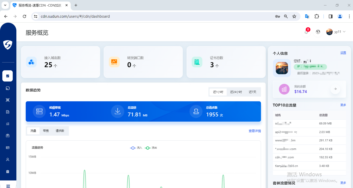
在后台可以看到一些详细的概览界面数据,如日常带宽流量图、请求数、域名流量排名等等相关报表数据。

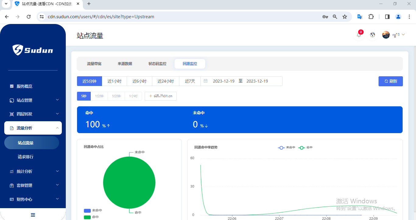
如果要查看更详细日志报表颗粒的数据的话,进入以下图所示,流量分析和统计分析,都可以详细的展示更具体完整的日志数据分析。能让你全方位的了解你网站的整个细节数据。

如图所示,流量带宽、来源数据、状态码监控、回源监控等等数据,

还有大家更想要的域名流量排行统计分析、请求数排行统计分析、URL排行统计分析等、


如果网站有攻击,比如各类型的cc攻击、变种cc、ssl握手攻击等等,都会在统计分析、请求查询里详细分析出来,每个纬度的日志分析均详细展示,可以立即知晓攻击方式及来源。

安全加速CDN
高防IP转发
WEB应用防火墙
高防SDK盾
