最近发现了一款新型的Linux服务器管理工具,名称叫1Panel,本文跟大伙分享一下。

产品在2023年下半年开始开源,开源以后star数量一路飞涨,可以看出产品受欢迎的程度。
产品在安装方面非常简单,下载安装脚本后,直接运行安装即可。
$ wget https://resource.fit2cloud.com/1panel/package/quick_start.sh
$ sh quick_start.sh
[1Panel Log]: ======================= 开始安装 =======================设置 1Panel 安装目录(默认为/opt):[1Panel Log]: 您选择的安装路径为 /opt[1Panel Log]: 检测到 Docker 已安装,跳过安装步骤[1Panel Log]: 启动 Docker[1Panel Log]: 检测到 Docker Compose 已安装,跳过安装步骤设置 1Panel 端口(默认为15472):[1Panel Log]: 您设置的端口为:15472[1Panel Log]: 防火墙开放 15472 端口successsuccess设置 1Panel 面板用户(默认为00728c2fe3):admin[1Panel Log]: 您设置的面板用户为:admin设置 1Panel 面板密码(默认为4e122024db):错误:面板密码仅支持字母、数字、特殊字符(!@#$%*_,.?),长度 8-30 位设置 1Panel 面板密码(默认为4e122024db):错误:面板密码仅支持字母、数字、特殊字符(!@#$%*_,.?),长度 8-30 位设置 1Panel 面板密码(默认为4e122024db):[1Panel Log]: 配置 1Panel ServiceCreated symlink from /etc/systemd/system/multi-user.target.wants/1panel.service to /etc/systemd/system/1panel.service.[1Panel Log]: 启动 1Panel 服务[1Panel Log]: 1Panel 服务启动成功!

三. 功能介绍
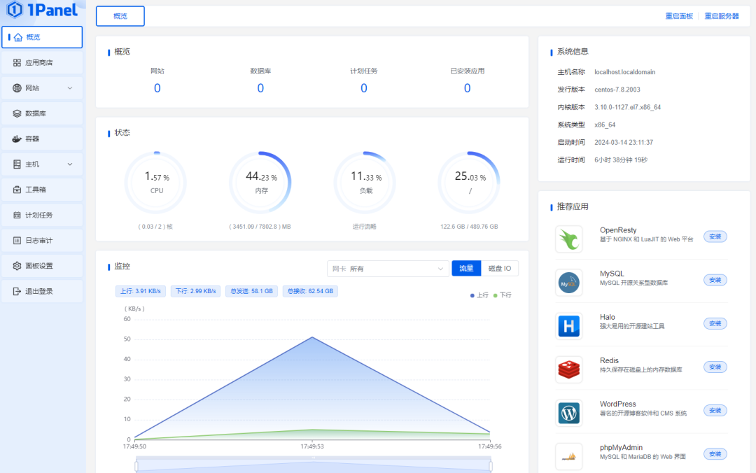
1. 概览
概览面板用于查看服务器的整体状态情况,可以看到界面风格还是挺新颖的。

2. 应用商店
商店里面可以看到包含的应用不少,其中像Mysql、Redis等都是十分常用到的程序。这些软件都可以直接在应用商店下载安装,以容器的方式部署。


4. 数据库管理
数据库管理方面,目前系统支持Mysql、PostgreSQL和Redis三种数据库的远程管理。

5. 主机管理
主机管理方面的功能有很多,有主机文件管理、监控展示、进程管理、SSH登录等功能,甚至还支持在界面上配置主机防火墙,这对于不熟悉配置规则的朋友应该很有用。

6. 日志审计
日志审计包括1panel控制台上面的操作日志,还有主机的访问日志、系统日志等,对于安全审计用处很大。

四. 总结
总体来说,该产品的功能非常丰富且实用,可以很好地满足对于主机、容器等资源的管理需求。
当然,产品也不是没有缺点,目前最大的问题是只能支持单机管理,不支持多服务器。如果后续能优化好这点,相信应该大有可为。
本文来源:微信公众号 DevOps实战派(微信号 ywlb_990)
原创文章,作者:速盾高防cdn,如若转载,请注明出处:https://www.sudun.com/ask/2857.html